Fintech Core: Credit Ledger
Production-ready reference architecture for SaaS credits, marketplace wallets, and usage-based billing.
Credit Ledger is a microservices blueprint for teams hitting the limits of simple "credits column" designs. It demonstrates how to build a scalable financial core using Go, Kafka, and Postgres—replacing fragile spreadsheets with an immutable, double-entry ledger that guarantees auditability and exactly-once processing.
I use this architecture as a reference for consulting clients who need to migrate from "moving fast and breaking things" to "moving money safely".
Business outcomes
Balanced debits and credits replace fragile counters, making every credit movement auditable.
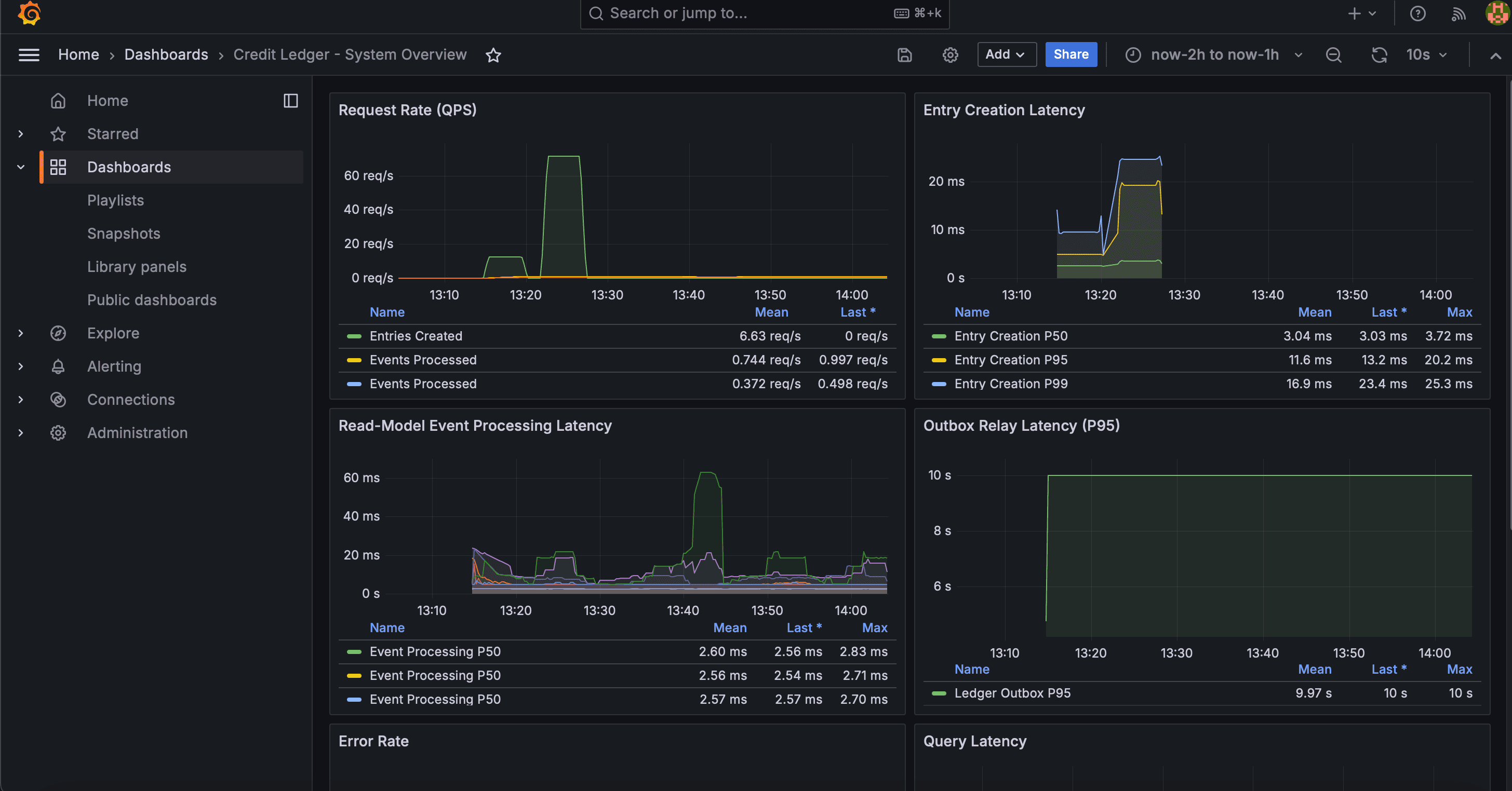
OpenTelemetry traces and business metrics help support and operators answer what happened.
Reference benchmarks show end-to-end transfer throughput with p95 latency under 60ms.
The Problem: Spreadsheet Chaos
Most SaaS platforms and marketplaces start simple: a single credits_remaining column in a user table.
This works until you scale, leading to:
- Race Conditions: Concurrent requests double-spend credits.
- Data Drift: Dashboards, invoices, and databases disagree on the balance.
- Audit Blindness: Support cannot explain why a customer's balance is 37 instead of 50.
This project solves these issues by treating credits as financial transactions, not just a counter.
Architecture & Patterns

This is a comprehensive Reference Architecture designed to be cloned and adapted. It enforces strict financial invariants while maintaining microservice decoupling:
Double-Entry Core: Every move is a balanced transaction (Debit/Credit). Money is never created or destroyed, only moved.
Transactional Outbox: Writes to the DB and publishes events atomically. This prevents "dual-write" hazards where the DB updates but the event fails.
CQRS Projections: Read models are separate from the ledger. If you need a new dashboard view, you can replay the event history to build it without touching the core ledger.
Real-World Use Cases
Unlike toy demos, this project includes domain modeling for specific business scenarios found in Fintech and SaaS:
SaaS Subscriptions
Granting monthly usage credits that expire, handling overages, and reconciling invoices.
Marketplace Escrow
Holding funds in an intermediary wallet until a service is delivered, then releasing to the seller.
Loyalty Points
Managing earn/burn rates with audit trails for dispute resolution.
Digital Wallets
Peer-to-peer transfers with exactly-once guarantees.
Observability: 'What happened to my credit?'
A "black box" ledger is useless when money goes missing. This architecture comes pre-wired with a full observability stack to answer support questions instantly.


The system exposes OpenTelemetry traces and Prometheus metrics out of the box. This allows operators to distinguish between a slow database, a backed-up Kafka consumer, or a failed external webhook immediately.
Performance & Benchmarks
Designed for high-throughput reliability. On a standard 2-vCPU instance, the reference implementation sustains ~400 transfers/second (end-to-end) with p95 latency under 60ms.
It serves as a "middle path" for teams who need more structure than a SQL table but aren't ready to adopt specialized infrastructure like TigerBeetle.
Need help with a similar system?
Share the product goal, technical risk, and timeline. We will map the right next step from there.